Under DDoS attack? Contact us: 📞 +54 358 4210029 info@mkesolutions.net

Advanced DDoS Administration Panel

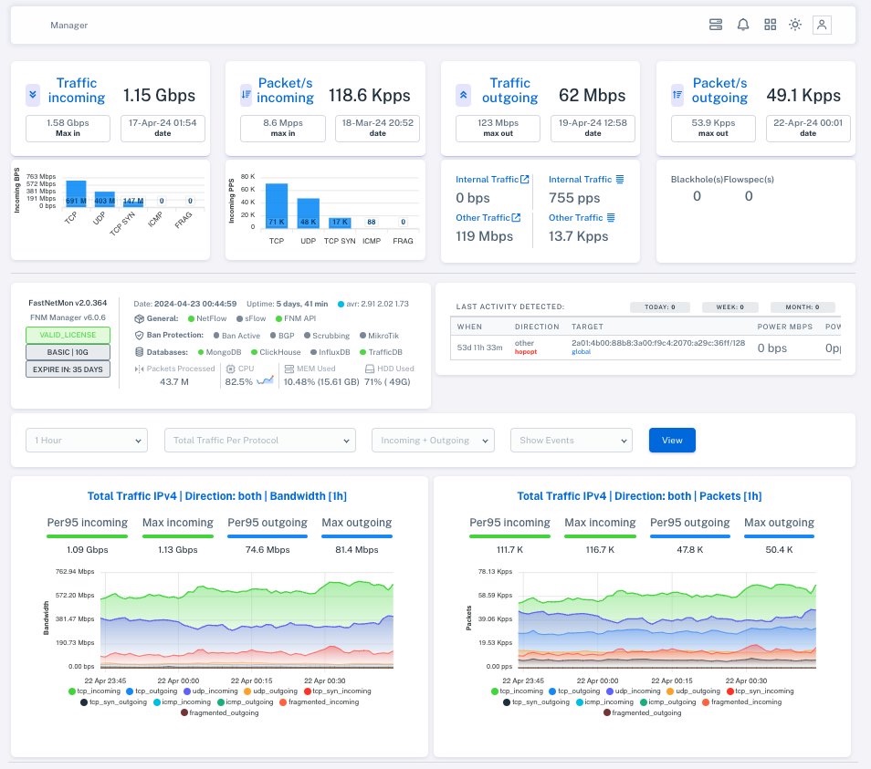
Manage FastNetMon Advanced with ease. Intuitive dashboard with real-time monitoring, advanced FlowSpec, Scrubbing Center, multi-tenancy and custom notifications. Full control of your DDoS infrastructure.

DDoS Manager Dashboard
Traffic In
1.15 Gbps
Packets In
118.6 Kpps
Traffic Out
62 Mbps
Packets Out
49.1 Kpps

Main Features

Powerful tools to manage FastNetMon Advanced from a single platform

📊

Real-Time Dashboard

Complete monitoring of IPv4/IPv6 traffic, packets, protocol data and detailed statistics with instantly updated graphs.

🔔

Multi-Channel Notifications

Telegram, Slack, Discord and email. Custom alerts per hostgroup with severity, protocol and attack type detection.

🛡️

Ban Profiles

Blackhole, Scrubbing Center, BGP communities. Multi Triggering: applies different profiles according to specific thresholds.

🌍

Complete Multi-Tenancy

Customer portal to view and manage their own hostgroup profiles. Granular access based on permissions.

🖥️

Network Monitoring

ASN management, IPv4/IPv6 prefixes, network monitoring, multiple MikroTik routers, open resolver detection.

☁️

Cloud Backup

AES-256 encryption with private key per installation. Fast restoration of complete configuration in case of emergency.

⚙️

Multi-Database Support

InfluxDB (legacy), ClickHouse (traffic). Baseline Calculator with intelligent thresholds and advanced monitoring.

🔐

Advanced Administration

User control, system logs, license management, detailed statistics of CPU, memory, HDD resources.

📈

Detailed Reports

Complete history of hosts and networks. Trend analysis, data-based threshold configuration, report export.

Simple FlowSpec Management

With DDoS Manager, FlowSpec administration is significantly simplified. You don't need advanced BGP knowledge to implement sophisticated mitigation rules.

Advantages:

  • Intuitive visual interface to create rules
  • Pre-configured templates for common attacks
  • History and versioning of changes
  • Testing before applying in production
  • Rule application notifications

Use case: In the face of a volumetric DDoS attack, you can create and deploy a FlowSpec rule in seconds to discard malicious traffic directly at your network edge.

Simplified Scrubbing Mode

Coordinate your traffic to Scrubbing Centers automatically. DDoS Manager manages BGP publication, communities and malicious traffic cleaning.

Benefits:

  • Real-time traffic cleaning
  • Legitimate traffic preserved and forwarded
  • Multiple Scrubbing Centers simultaneously
  • Detailed attack analysis during cleaning
  • Scrubbing effectiveness reports

Use case: During a massive DDoS attack, all traffic is automatically diverted to the Scrubbing Center, filtering malicious packets and returning only clean traffic to your network.

1000+
Attacks Detected
100+
Implementations
<2s
Mitigation Time
24/7
Active Protection

Which Plan to Choose?

Compare the features of each plan and choose the one that best fits your needs

Feature BASIC PRO
Notifications
Standard alerts and notifications
Custom notifications for each hostgroup
Opsgenie notifications support from Atlassian
Custom report notifications for each Hostgroup
Additional notifications via Telegram, Slack, Discord
Banning and Triggers
Apply different ban profiles according to hostgroup
Apply multi trigger when a certain number of attacks is exceeded
Multi Triggering (e.g.: 10 attacks in last 60 seconds)
Multi Actions (Blackhole, Scrubbing Center, mixed)
Hostgroups
Apply custom attributes for hostgroup like ASPATH
Apply multiple communities according to hostgroup
Support for multiple MikroTik routers depending on hostgroup
Access portal for hostgroups (view traffic, statistics, open resolver clients)
Possibility for hostgroup to apply blackhole to its own prefixes
Scrubbing and FlowSpec
Scrubbing mode support
Enable as scrubbing with /24 publications
Improved FlowSpec support
FlowSpec rules database to inject into RIB as needed
Advanced FlowSpec management with customizable rules
Support for PATH.net
Multitenancy and Customization
Multitenancy support
Customer portal to view/manage their hostgroup profile
Custom traffic rules possibility
White Label (customize product name)
Monitoring and Security
Basic network monitoring
Network/prefix and ASN monitoring to update network_list
Search for Open Resolver clients within the network
Backup and Updates
Software updates
Cloud Backup support for system/Fastnetmon configuration
Cloud backup with AES-256 encryption and private key per installation

Plans and Pricing

Panel Only - DDoS Manager (FastNetMon not included)

PANEL BASIC

$50/month

Ideal to get started with DDoS Manager

  • ✓ FastNetMon not included
  • ✓ DDoS Manager Panel only
  • ✓ Standard alerts and notifications
  • ✓ Basic network monitoring
  • ✓ Network/prefix and ASN monitoring
  • ✓ Open Resolver client search
  • ✓ Software updates
Important Note: The prices shown are only for the Administration Panel (DDoS Manager). FastNetMon Advanced must be licensed separately directly with FastNetMon Ltd. DDoS Manager is an independent product developed and licensed by MKE Solutions. FastNetMon license is a prerequisite to use DDoS Manager.

Ready to Improve your DDoS Protection?

Start today with DDoS Manager and manage FastNetMon Advanced with full control over FlowSpec, Scrubbing and all advanced features